EUR/USD Pronóstico Semanal: ¿Volverá Lagarde a levantar el euro? La atención se centra en el BCE, los temores sobre el coronavirus y el consumidor estadounidense
- El EUR/USD se ha movido entre las esperanzas de recuperación y los temores del coronavirus.
- Destaca la decisión del BCE, la Cumbre de la UE, las ventas minoristas de EE.UU. y las estadísticas sobre el COVID-19.
- El gráfico diario de principios de julio está pintando una imagen mixta para el par.
- La encuesta de previsión de divisas de FXStreet muestra caídas graduales después de una estabilidad a corto plazo.

Los datos económicos optimistas de Estados Unidos han luchado contra el aumento de los casos y muertes por coronavirus. Los indicadores económicos más importantes de EE.UU., la reunión del Banco Central Europeo, una Cumbre de líderes, la política de EE.UU. y las estadísticas de COVID-19 están en la mezcla de una semana ocupada.
Resumen de la semana en el EUR/USD: Optimismo chino, coronavirus en EE.UU. y datos mixtos
El impacto positivo inicial en el par EUR/USD vino de China, no de las monedas subyacentes. Las autoridades de la segunda economía más grande del mundo alentaron un mercado bursátil alcista, impulsando las búsquedas para abrir una cuenta de acciones en los buscadores y enviando al alza las acciones globales. El dólar estadounidense de refugio seguro se vio presionado y permitió que el par se moviera al alza. No está claro si este efecto durará.
Los inversores también se sintieron alentados por una caída temporal en los casos de coronavirus en EE.UU. Sin embargo, la caída se debió principalmente al "efecto del fin de semana", cuando el trabajo administrativo es más lento los sábados y domingos, lo que resulta en cifras más bajas a principios de semana.
Sin embargo, las altas tasas de pruebas positivas y las noticias sobre hospitales abrumados comenzaron a pesar sobre el sentimiento y apoyar al dólar. Hacia el final de la semana, el número de muertes diarias se acercaba a 1.000 una vez más, y las tensiones sobre los test se unieron a las de los hospitales.
El presidente Donald Trump continuó afirmando que Estados Unidos está ganando en la batalla contra el virus mientras aviva las tensiones en la carrera electoral. La Casa Blanca está presionando para que las escuelas vuelvan a abrir. Su estrategia pareció fallar, con el rival Joe Biden liderando por nueve puntos sobre el presidente actual.
El modelo de The Economist le da al demócrata un 90% de posibilidades de derrocar a Trump en noviembre. Biden asustó a los inversores al decir que la era del capitalismo de accionistas debe terminar.
Los datos de los Estados Unidos se mantuvieron positivos. El índice de gerentes de compras PMI no manufacturero de ISM aumentó a 57.1 puntos. Es esencial tener en cuenta que el índice aún refleja una contracción en la contratación del sector de servicios y se refiere a principios de junio, antes del brote reciente.
El optimista informe de empleos de JOLT también superó las estimaciones, pero es para mayo. Las solicitudes de desempleo también superaron las expectativas, pero las solicitudes iniciales permanecen por encima del millón y las continuadas superan los 18 millones.
Al otro lado del Atlántico, los datos fueron mixtos. Los pedidos de fábrica alemanes y la producción industrial decepcionaron en mayo, mientras que las ventas minoristas para la eurozona aumentaron más de lo esperado. Varios brotes de COVID-19 parecían estar bajo control en el Viejo Continente.
Sin embargo, la Comisión Europea rebajó sus pronósticos económicos para la eurozona, mostrando una contracción del 8.7% frente al 7.7% en la actualización anterior de Bruselas.
Eventos en la eurozona: El BCE y los líderes compiten por centrar la atención
Si bien se observan brotes de coronavirus locales en todo el viejo continente, no hay riesgos inminentes de brotes masivos que desencadenen un bloqueo, al menos por ahora. ¿Ha mejorado el sentimiento empresarial? El sentimiento económico de ZEW para julio probablemente mostrará estabilidad después del rebote visto anteriormente.
El Banco Central Europeo dejará sin cambios sus planes de tasa de interés y de compra de bonos el jueves. El BCE aumentó su Programa de Compra de Emergencia Pandémica en 600 mil millones de euros en junio y no publica nuevas previsiones económicas en este momento.
Christine Lagarde, presidenta del Banco Central Europeo, insinuó la inacción y también puso en duda que los líderes de la UE tomarán una decisión sobre el fondo de recuperación de la UE en su cumbre que comienza al día siguiente. Puede dedicar su conferencia de prensa a instar a los responsables políticos a aprobar el ambicioso plan, que incluye 500.000 millones de euros en subvenciones financiadas mutuamente por la Comisión de la UE.
¿Se saldrán con la suya Alemania y Francia? La canciller alemana, Angela Merkel, instó a sus compañeros líderes, y especialmente a los "Cuatro Frugales", a respaldar el ambicioso plan. Sin embargo, Austria, los Países Bajos, Dinamarca y Suecia son reacios a otorgar dinero a los países que ven como despilfarradores. Las tensiones son especialmente altas entre los holandeses y los italianos, en ambos extremos de la división política norte-sur.
Los inversores esperan que los líderes eludan un acuerdo aceptable en las discusiones de toda la noche, algo que ha sucedido varias veces en el pasado. Si la cumbre se conforma con un plan exiguo que se apoya principalmente en préstamos en lugar de donaciones, el euro tiene margen para caer. Si Berlín y París obtienen la mayoría de lo que quieren, la moneda común podría fortalecerse.
Eventos en los Estados Unidos: Coronavirus y el consumidor
Las estadísticas de COVID-19 de EE.UU. probablemente ganarán aún más tracción, ya que impactan el comportamiento del consumidor y también desencadenan bloqueos locales. La capacidad de los hospitales y el número de muertes probablemente reemplazarán el número de casos, que se ha visto limitado debido a la falta de suficientes laboratorios.
Mientras más tiempo Trump ignore la gravedad de la enfermedad, más probabilidades tendrá de caer en las encuestas de opinión. Investigaciones recientes han demostrado que está retrocediendo en el grupo de las personas mayores, que anteriormente lo habían apoyado y que son vulnerables a la enfermedad.
Los inversores pueden prestar más atención a la política con el discurso económico de Biden, quien dijo que "Wall Street no construyó Estados Unidos", dibujando un contraste más agudo entre él y el presidente actual. El retador tiene una ventaja estable de nueve puntos sobre el actual ocupante de la Casa Blanca.
El calendario económico está ocupado. Se prevé que las cifras de inflación muestren una modesta recuperación desde los mínimos de junio.
Las cifras de producción industrial para junio también muestran una recuperación continua desde los mínimos, pero el plato principal espera el jueves con las ventas minoristas.
¿Ha continuado el consumidor estadounidense compensando la pérdida de gastos? Los compradores aumentaron las ventas un 17.7% en mayo, un repunte impresionante en términos absolutos, pero lejos de ser suficiente para compensar la caída en abril y marzo. Otro aumento está sobre la mesa.
La primera parte del mes vio una recuperación continua, pero la segunda mitad ya experimentó una caída en el consumo a medida que la enfermedad se extendió. Los gastos disminuyeron incluso antes de que los gobernadores volvieran a imponer restricciones o detuvieran la reapertura.
Las solicitudes de desempleo también son de interés y los inversores querrán ver que las solicitudes iniciales se deslicen hacia y potencialmente por debajo de un millón. Sin embargo, el deterioro reciente de la salud puede elevarlas.
Se prevé que los permisos de construcción y el inicio de viviendas del viernes muestren un repunte. El sector está aguantando. La última palabra de la semana pertenece a las cifras preliminares del sentimiento del consumidor de la Universidad de Michigan para julio. Una vez más, la pregunta es: ¿están los compradores preocupados por la situación de salud? Un pequeño aumento a 80 puntos está sobre la mesa, dejándolo muy por debajo del nivel cercano a 100 puntos visto a principios de año.
Análisis técnico del EUR/USD
El par EUR/USD ha estado moviéndose dentro de un amplio rango entre 1.1160 y 1.1415 en el último mes, y se beneficia de mantener una distancia segura de las medias móviles simples de 50, 100 y 200 días. El par de divisas también se mantiene muy por encima de la línea de soporte de la tendencia alcista que lo ha acompañado desde el mínimo de marzo.
El Momentum casi ha desaparecido y aún está por surgir una nueva dirección. El par de divisas recientemente ha establecido un máximo creciente, pero eso es solo una señal inicial y tentativa de un posible movimiento alcista.
Cierta resistencia espera en 1.13, el nivel redondo que limitó al par a principios de julio. El pico mensual de 1.1370 es el siguiente nivel a destacar, seguido por 1.1415. Más arriba, 1.1495 espera al par.
Algo de soporte está en 1.1250, un mínimo a mediados de julio. Le sigue 1.1190, que lo soportó a finales de junio. Le sigue de cerca 1.1160, la parte inferior del rango reciente, y luego 1.1115, donde se encuentra la SMA de 50 días.
Sentimiento en torno al EUR/USD
Europa gana a los Estados Unidos en la lucha contra el coronavirus y el BCE está haciendo todo lo posible. Si los líderes de la UE llegan a cualquier tipo de acuerdo, el EUR/USD tiene espacio para subir, incluso si el consumidor estadounidense y el coronavirus pesan sobre el sentimiento.
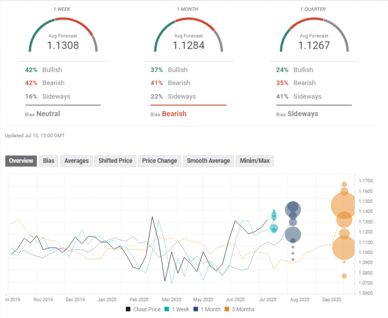
La encuesta de previsión de divisas de FXStreet muestra que los expertos no prevén movimientos significativos a corto plazo y ven una caída después. Los objetivos promedio se han mejorado ligeramente desde la semana pasada.
Autor

Yohay Elam
FXStreet
Yohay Elam es el último analista en unirse al equipo de FXStreet.









