Pronóstico del Precio de BNB: BNB pierde fuerza ante la caída del mercado cripto
- BNB se desliza casi un 1% el miércoles, extendiendo la caída por debajo de la EMA de 200 días.
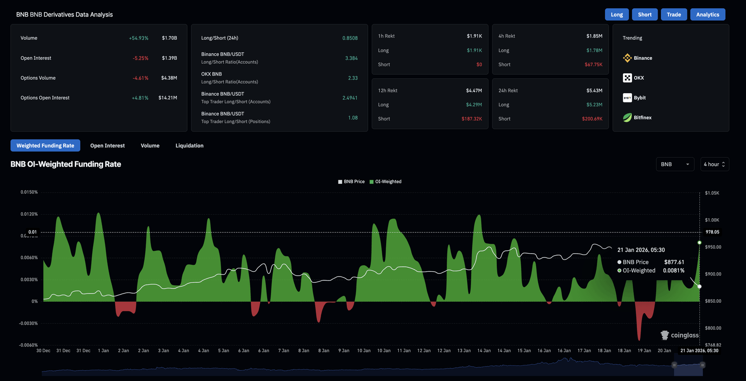
- Los datos de derivados señalan un aumento en las liquidaciones largas y una reducción de más del 5% en el interés abierto, indicando un cambio bajista en el sentimiento.
- El camino de menor resistencia para BNB señala un mayor riesgo a la baja hacia 800$.

BNB (anteriormente Binance Coin) pierde terreno ante la caída general del mercado cripto, registrando un descenso del 1% en el momento de escribir. El interés minorista en el token de intercambio está disminuyendo, como lo demuestra la masiva eliminación de posiciones largas y una disminución en el interés abierto de futuros. El panorama técnico para BNB sugiere un mayor riesgo a la baja, ya que los indicadores de momentum muestran una señal de venta.
El sentimiento minorista se apaga en medio de grandes liquidaciones
Los datos de CoinGlass muestran que el interés abierto de BNB cayó un 5.25% a 1.39 mil millones de dólares en las últimas 24 horas, sugiriendo una disminución en el valor de los contratos de futuros pendientes a medida que los traders cierran posiciones o reducen el apalancamiento.
Un aumento en las liquidaciones largas a 5.23 millones de dólares en las últimas 24 horas, superando con creces las liquidaciones cortas de 220.690$, sugiere que la eliminación de posiciones mayormente alcistas redujo la exposición de capital en los futuros de BNB.

Perspectiva técnica: ¿Se desplomará el precio de BNB a 800$?
El precio de BNB se mantiene ligeramente por debajo de la media móvil exponencial (EMA) de 200 días en 883$, mientras que la EMA de 50 días en 902$ está inclinándose a la baja, sugiriendo un posible "Death Cross".
El indicador de Convergencia/Divergencia de Medias Móviles (MACD) cae por debajo de la línea roja, se acelera hacia cero, amplía el histograma negativo y sugiere un aumento en el impulso bajista.
El Índice de Fuerza Relativa (RSI) está en 42, cruzando por debajo de la línea media, indicando un aumento en el impulso bajista.
Para restablecer una tendencia alcista, BNB debería volver a situarse por encima de la EMA de 200 días en 883$, lo que mejoraría la inclinación al alza y tendría como objetivo la EMA de 50 días en 902$.

Sin embargo, el camino de menor resistencia apunta al Punto Pivote S1 en 801$, consistente con el cambio bajista en el momentum.
(El análisis técnico de esta historia fue escrito con la ayuda de una herramienta de IA.)
Autor

Vishal Dixit
FXStreet
Vishal Dixit es licenciado en Química por Wilson College, pero encontró su verdadera vocación en el mundo de las criptomonedas.


