Pronóstico de Hyperliquid: La corrección del precio del HYPE se profundiza ante los indicadores de mercado bajistas
- El precio de Hyperliquid corrige un 5% el lunes, extendiendo pérdidas por tercera semana consecutiva.
- El interés abierto continúa disminuyendo mientras las posiciones cortas alcanzan su nivel más alto en más de un mes, junto con tasas de financiación negativas, lo que sugiere un sentimiento bajista.
- Los indicadores de impulso sugieren un mayor riesgo a la baja, señalando que la corrección podría no haber terminado aún.

Hyperliquid (HYPE) cae casi un 5%, cotizando por debajo de 28$ al momento de escribir el lunes, extendiendo pérdidas por tercera semana consecutiva desde principios de febrero. El sentimiento bajista se fortalece aún más con la caída del interés abierto (OI), el aumento de las apuestas cortas y las tasas de financiación negativas. Mientras tanto, los indicadores de impulso sugieren el riesgo de una corrección más profunda, con los vendedores manteniéndose firmemente en control.
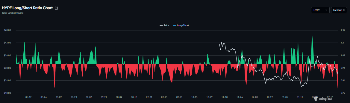
Los datos de derivados de Hyperliquid muestran un desvanecimiento del sentimiento de los traders
El interés abierto (OI) de futuros de Hyperliquid en el intercambio de Binance cae a 146,15 millones de dólares el lunes, habiendo disminuido de manera constante desde finales de enero y acercándose al nivel del 21 de enero de 135 millones de dólares. Esta caída en el OI refleja una disminución en la participación de los inversores y proyecta una perspectiva bajista.

El ratio de largos a cortos de CoinGlass para HYPE se sitúa en 0,76 el lunes, el nivel más bajo en un mes. Este ratio, al estar por debajo de uno, refleja un sentimiento bajista en el mercado, ya que más traders están apostando a que el precio del activo caerá.

Además, los datos de tasa de financiación ponderada por OI de Coinglass muestran una perspectiva negativa. La métrica se vuelve negativa el lunes y se sitúa en -0,032%, acercándose a los niveles del 16 de octubre, cuando HYPE cayó bruscamente. El ratio negativo sugiere que los cortos están pagando a los largos, lo que indica un sentimiento bajista hacia Hyperliquid.

Otras preocupaciones: las amenazas arancelarias de Trump
Aparte del sentimiento bajista de los mercados de derivados, los traders deben ser cautelosos con respecto a las crecientes preocupaciones arancelarias. El sábado, el presidente de EE.UU. Donald Trump dijo que aumentaría los aranceles globales al 15% desde el 10%. Sus comentarios llegaron un día después de que la Corte Suprema anulara una amplia parte de la agenda comercial del presidente.
En una publicación en Truth Social, Trump declaró que los nuevos aranceles serán "efectivos de inmediato". También advirtió que se seguirían impuestos adicionales.
Los mercados asiáticos abrieron la semana con un tono negativo. Mientras tanto, el activo refugio Oro (XAU) ha comenzado con ganancias del 1%, mientras que activos de riesgo como Bitcoin han caído por debajo de 65.000$ hasta ahora el lunes. El cambio en el sentimiento podría pesar aún más sobre los precios de Hyperliquid, ya que las amenazas arancelarias disminuyen el apetito por el riesgo y persiste la incertidumbre en el mercado en general.
Pronóstico del precio de Hyperliquid: los indicadores de impulso de HYPE muestran señales bajistas
El precio de Hyperliquid fue rechazado de la media móvil exponencial (EMA) de 100 días previamente rota en 30,55$ el sábado, y cayó un 2,38% al día siguiente. Al momento de escribir el lunes, HYPE continúa su corrección por más del 4%.
Si HYPE cierra por debajo del soporte semanal en 26,85$ de manera diaria, podría extender la corrección hacia el siguiente soporte diario en 23,91$.
El Índice de Fuerza Relativa (RSI) en el gráfico diario es 43, por debajo del nivel neutral de 50, apuntando hacia abajo, indicando que el impulso bajista está ganando tracción. El Convergencia/Divergencia de Medias Móviles (MACD) mostró un cruce bajista el 10 de febrero, que se mantiene intacto, apoyando aún más la perspectiva negativa.

Por otro lado, si el soporte semanal en 23,91$ se mantiene y se recupera, HYPE podría extender el avance hacia la EMA de 100 días en 30,55$.
Autor

Manish Chhetri
FXStreet
Manish Chhetri es un especialista en criptomonedas con más de cuatro años de experiencia en la industria de las criptomonedas.


