Pronóstico del Precio de Hyperliquid: HYPE se consolida mientras los operadores muestran un sentimiento mixto
- El precio de Hyperliquid se mantiene lateral, dentro del rango de 30.78$-36.51$.
- Sentimiento mixto entre los operadores con apuestas cortas en aumento mientras las tasas de financiación se mantienen positivas.
- El panorama técnico sugiere un enfoque de espera y ver para el próximo movimiento direccional.

El precio de Hyperliquid (HYPE) se está negociando lateralmente en el momento de escribir este artículo el martes, reflejando la indecisión del mercado mientras los operadores esperan una señal direccional más clara. Los datos de derivados apoyan aún más este sentimiento mixto, con apuestas cortas en aumento mientras las tasas de financiación permanecen positivas.
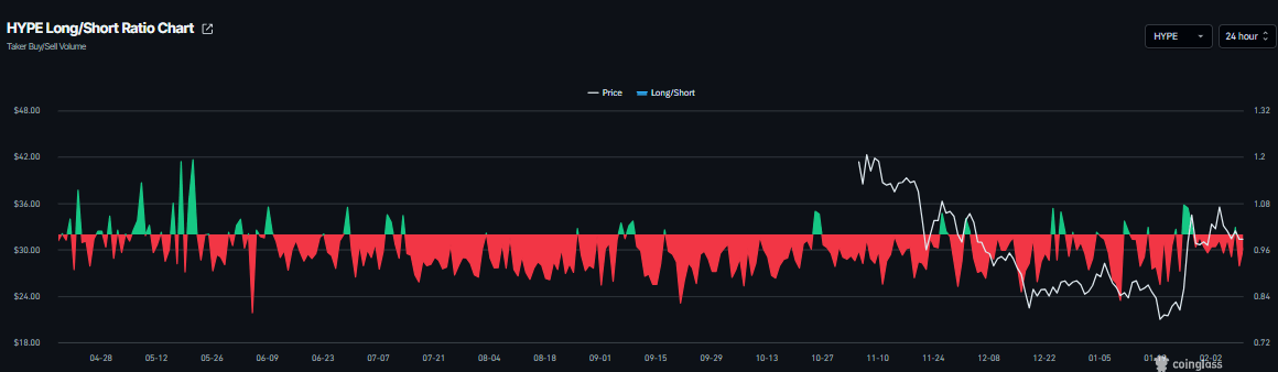
Señales mixtas entre los operadores de HYPE
Los datos de derivados de Hyperliquid muestran señales mixtas. El ratio de largo a corto de CoinGlass para HYPE es de 0.91 el martes. Este ratio, al estar por debajo de uno, refleja un sentimiento bajista en el mercado, ya que más operadores están apostando a que el precio del activo caerá.

Mientras tanto, las tasas de financiación apoyan una tesis alcista. Los datos de la Tasa de Financiación Ponderada por OI de CoinGlass muestran que el número de operadores que apuestan a que el precio de HYPE caerá más es menor que aquellos que anticipan un aumento de precio.
El indicador cambió a una tasa positiva el sábado y actualmente se sitúa en 0.0033% el martes, indicando que los largos están pagando a los cortos. Históricamente, como se muestra en el gráfico a continuación, cuando las tasas de financiación han cambiado de negativas a positivas, el precio de Hyperliquid ha subido bruscamente.

Pronóstico del precio de Hyperliquid: Enfoque de espera y ver para el próximo movimiento direccional
El precio de Hyperliquid ha estado cotizando lateralmente entre la media móvil exponencial (EMA) de 100 días en 30.77$ y la resistencia diaria en 36.51$ desde el 28 de enero. En el momento de escribir este artículo el martes, HYPE se acerca al límite inferior de consolidación en 30.77$.
Los operadores que buscan vender en corto HYPE podrían hacerlo si rompe y cierra por debajo de la EMA de 100 días en 30.77$ de manera diaria; esto podría extender la caída hacia el soporte semanal en 26.85$.
El Índice de Fuerza Relativa (RSI) en el gráfico diario es de 53, apuntando hacia abajo hacia el nivel neutral de 50, indicando un desvanecimiento del impulso alcista. El Indicador de Convergencia/Divergencia de Medias Móviles (MACD) está mostrando un cruce bajista el martes, sugiriendo signos tempranos de impulso bajista.

Sin embargo, si HYPE rompe y cierra por encima del límite superior del rango de consolidación en 36.51$ de manera diaria, podría extender el repunte hacia el nivel de retroceso de Fibonacci del 61.8% en 44.46$.
Autor

Manish Chhetri
FXStreet
Manish Chhetri es un especialista en criptomonedas con más de cuatro años de experiencia en la industria de las criptomonedas.


