Pronóstico de Monero: XMR gana impulso ante las apuestas alcistas y una resistencia inminente
- XMR extiende su recuperación el miércoles, acumulando ganancias del 5% desde el día anterior.
- Un aumento constante en las apuestas alcistas y el interés abierto de futuros de XMR refleja un sentimiento de riesgo positivo entre los operadores de Monero.
- El panorama técnico para Monero sigue siendo mixto, con una fuerte resistencia en 439$ a la vista.

Monero (XMR) cotiza cerca de 430$ en el momento de la publicación el miércoles, tras un salto del 5% el día anterior. La moneda de privacidad recupera el interés minorista, evidenciado por un aumento en el interés abierto y posiciones largas. Sin embargo, el panorama técnico sigue siendo mixto a medida que Monero se acerca a un nivel de resistencia clave en 439$.
Los sentimientos en torno a Monero cambian a alcistas
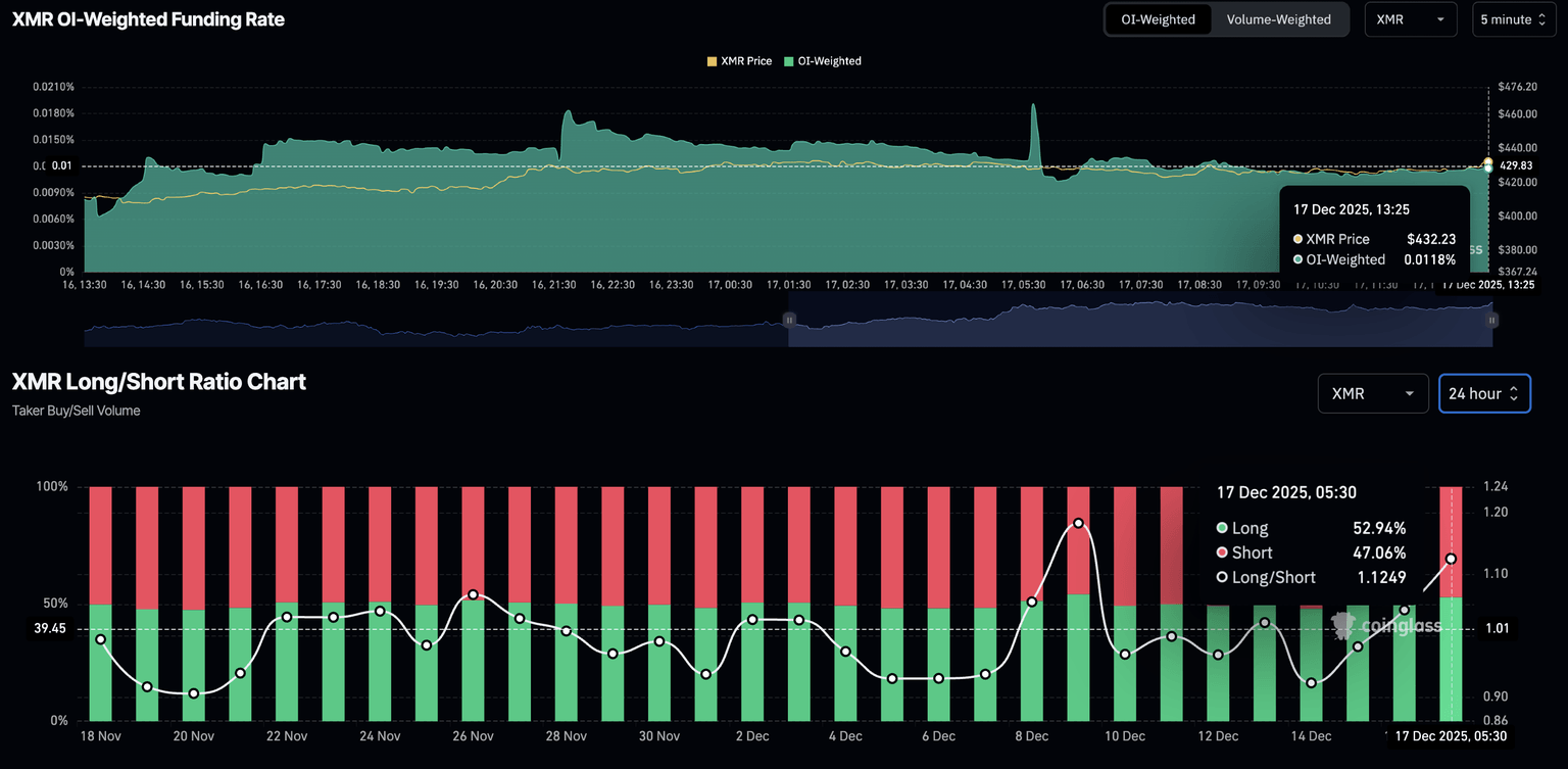
Los datos de CoinGlass muestran que el interés abierto de futuros de XMR (OI) se sitúa en 78,61 millones de dólares, un aumento desde los 68,15 millones de dólares del martes. Este aumento en el OI refleja que los operadores están incrementando su exposición al riesgo en los derivados de XMR, incluyendo tanto posiciones largas como cortas.

Inclinando la balanza hacia lo alcista, la tasa de financiamiento ponderada por OI se sitúa en 0,0118%, indicando un aumento en la presión de compra a medida que los alcistas pagan una prima para mantener posiciones largas. Además, el gráfico de la relación larga-corta sugiere un aumento constante en las posiciones largas, subiendo al 52,94% desde el 47,99% del domingo.

Monero construye impulso, mejorando las probabilidades de ruptura
Monero ha estado subiendo constantemente desde que revirtió desde el mínimo de 360$ el 8 de diciembre, acercándose a 439$, un nivel de resistencia que ha limitado la recuperación de XMR en dos ocasiones desde mediados de noviembre. Si la recuperación en forma de V de XMR supera este nivel, podría extender el rally hacia el máximo del 9 de noviembre en 471$.
Los indicadores técnicos en el gráfico diario sugieren que la moneda de privacidad está construyendo impulso, aumentando las probabilidades de un rally de ruptura. El Índice de Fuerza Relativa (RSI) en 61 está subiendo, con espacio para avanzar antes de alcanzar la zona de sobrecompra, sugiriendo potencial de crecimiento.
El indicador de Convergencia/Divergencia de Medias Móviles (MACD) cruzó por encima de la línea de señal el martes, indicando un cambio alcista en el impulso de la tendencia. Un aumento constante en el MACD y barras de histograma verdes por encima de la línea cero indicarían un impulso en la presión alcista.

Mirando hacia abajo, si XMR no logra mantenerse por encima de 400$, podría probar la media móvil exponencial de 50 días en 383$.
Autor

Vishal Dixit
FXStreet
Vishal Dixit es licenciado en Química por Wilson College, pero encontró su verdadera vocación en el mundo de las criptomonedas.


