Análisis de Shiba Inu: La tendencia bajista persiste mientras el sentimiento se mantiene mixto
- El precio de Shiba Inu se estabiliza el miércoles, enfrentando resistencia en el nivel semanal previamente roto de 0.0000068$.
- Los datos en cadena muestran un sentimiento mixto, con un aumento de grandes órdenes compensado por condiciones de sobrecalentamiento y creciente dominancia del lado vendedor.
- Los operadores deben ser cautelosos, ya que cualquier rebote de alivio a corto plazo parece frágil, dado que la tendencia principal sigue siendo bajista.

El precio de Shiba Inu (SHIB) se estabiliza en 0.0000067$ en el momento de escribir este artículo el miércoles, enfrentando rechazo alrededor de una zona de resistencia clave. Los datos en cadena y de derivados indican un sentimiento mixto entre los operadores, limitando aún más las posibilidades de una recuperación del precio.
Sentimiento mixto entre los operadores limita la recuperación de SHIB
Los datos resumidos de CryptoQuant sugieren que el sentimiento de la moneda meme con temática de perro entre los operadores es mixto. Si bien hay grandes órdenes de ballenas en los mercados al contado y de futuros, lo que sugiere un interés alcista, las condiciones de sobrecalentamiento y la creciente dominancia del lado vendedor indican que la presión de venta sigue siendo elevada. Esta combinación sugiere indecisión entre los inversores de monedas meme y limita las posibilidades de una recuperación sostenida.

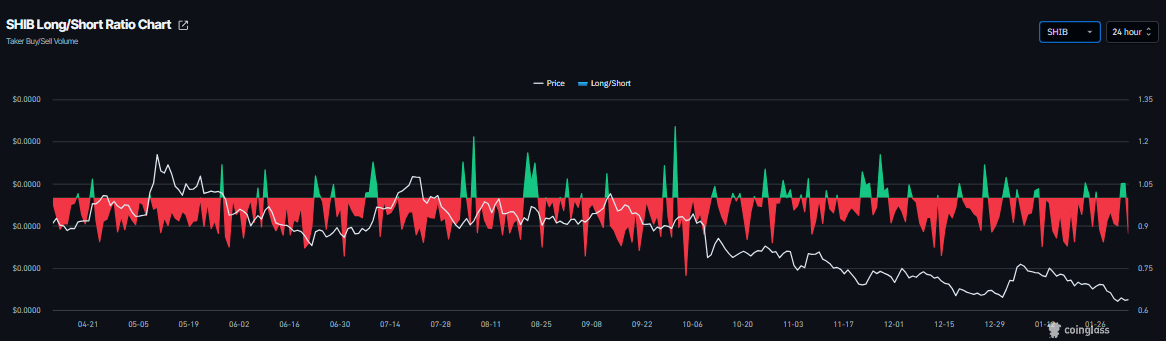
De manera similar, el mercado de derivados es cauteloso. Los datos de CoinGlass muestran que la tasa de financiación de SHIB se volvió positiva el miércoles, actualmente en 0.0088%, lo que indica que las posiciones largas están pagando a las cortas y sugiere un sentimiento alcista. Sin embargo, la relación larga-corta ha caído a 0.87 en el mismo período, señalando un aumento en las apuestas cortas. Esta divergencia resalta la creciente incertidumbre en el mercado de derivados y debilita la convicción alcista.


Pronóstico del precio de Shiba Inu: SHIB extiende pérdidas por debajo del mínimo del flash-crash del 10 de octubre
El precio de Shiba Inu corrigió más del 11% la semana pasada, cayendo por debajo del mínimo del flash-crash del 10 de octubre de 0.0000067$ y alcanzando un nivel no visto desde mediados de junio de 2023. SHIB también cerró por debajo de la resistencia semanal en 0.0000068$ y ha enfrentado resistencia alrededor de este nivel. Al momento de escribir el miércoles, la moneda meme se cotiza a 0.0000067$.
Si SHIB continúa su tendencia a la baja, podría extender la corrección hacia el mínimo del sábado de 0.0000061$. Un cierre por debajo de este nivel podría extender las pérdidas hacia el mínimo del 10 de junio de 2023 de 0.0000054$.
El Índice de Fuerza Relativa (RSI) está en 35 en el gráfico diario, recuperándose ligeramente por encima de los niveles de sobreventa, lo que sugiere un posible rebote a corto plazo, aunque los riesgos a la baja permanecen. El indicador de Convergencia/Divergencia de Medias Móviles (MACD) mostró un cruce bajista el 17 de enero, que sigue intacto y, por lo tanto, apoya aún más la perspectiva negativa.

Los operadores deben permanecer cautelosos ya que la tendencia principal para SHIB sigue siendo bajista, por lo que cualquier recuperación a corto plazo tiene una alta probabilidad de ser un rebote del gato muerto, un aumento de precio breve dentro de una tendencia bajista más amplia.
Si SHIB se recupera, podría extender el avance hacia la media móvil exponencial (EMA) de 50 días en 0.0000078$.
Autor

Manish Chhetri
FXStreet
Manish Chhetri es un especialista en criptomonedas con más de cuatro años de experiencia en la industria de las criptomonedas.


